全国热线:020-89230513
传 真:020-89230261
地 址:广州市番禺区南村镇坑头西线路东三横路8号
邮 编:511442
名称:DWS管网叠压 无负压变频给水设备
性能范围:
额定输出功率:0.75~110(kw)
电压:380(V)
运行方式:变频调速
加工定制:是
设备名称:全自动变频恒压供水设备
冷却方式:水冷
型号:DWS型
规格:可支持单泵及多泵
显示:数字显示
额定容量:7.2~1080(L)
保护功能:欠压,过流,缺相,短路等
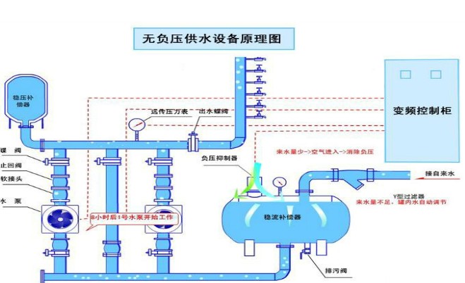
DWS型智能无负压给水设备简述:
充分利用自来水管网的原有压力,通过设备的微机控制系统及稳流补偿系统与真空抑制系统的协调工作,只对自来水的进来水压和出水压的差进行补压,不产生负压。系统设定恒压值,配合变频器的变频节能原理及PID控制方式,使设备的供水压力保持恒压稳定
此设备适合单泵或多泵的使用,各泵采用变频启动的方式启动
当居民的供水网的压力大于压力值时,压力变送器将压力反馈给变频控制器,自来水可直接通过管路向居民供水。
当管道网的压力值小于指定的恒压值时,压力变送器给变频控制柜中的PID控制器反馈压力值,通过PID控制器调整变频器的输出频率,启动水泵机组并调节水泵转速保持恒压供水;
如果不能满足供水要求时,则控制柜将控制多台工频泵的启停和变频泵的转速,从而达到恒压变量供水的要求
功能特点
1.全自动智能控制,水压恒定,直接在控制器上设定压力,参数设定简单;
2.内置压力或流量传感器,水位开关信号等各种接口;
3.采用P.I.D控制方式,无人或少量用水时自动监测停泵功能并进入休眠状态;
4. 配有PLC控制,全自动运行,无需人员管理,节约管理成本
5.断电或缺水复后自动启动运行,无需人工干预;
6.冷却风扇的启停,受内部温度控制,可以延长风扇的使用寿命;
7.多泵联动运行时,定时轮换各台泵,使各泵工作时间均衡,防止泵锈死;
8.备置寒冷地区使用的防冻功能,适用于冬天寒冷地区工作;
9.充足的运行状态监控以及完善的马达保护功能,操作简便,体积小巧节省占地面积。
10.采用SUS304 食品级不锈钢材质
自动变频恒压供水设备产品用途
1、高层建筑,住筑小区,企事业单位等生活,消防给水系统,暖通,中央空调循环和分质供水系统
2、各类工矿企业生产用水(如循环冷却水,工业锅炉供水系统等需要恒压的生产用水)
3、油田输油管道,油库,油泵站,油港等恒压输油系统
4、各类自来水厂,给水加压泵站
5、各类中水,污水,废水处理厂
6、大型广场,公园绿地和农场的喷灌站
7、音乐喷泉
8、用户原有加压系统的节能,降耗改造
无负压供水设备工作原理图
与传统的二次供水相比,无负压变频设备的优势在哪里
随着高楼大厦的不断建起及居民小区的不断扩建,原有的自来水管网的局部压力出现不足,常常出现用水难的情况。传统的解决方法是:修水池,盖泵房,采用二次加压供水方式供水。但传统的二次供水(水池→水泵→高位水箱→用水点)这样的模式有不少的弊端。
1. 投资大
建水池,水箱,占用面积大,工程投资浩大。二次污染严重,需定期清洗,增加了日常管理开支
2.水源污染严重
原本纯净的自来水置露在水池中,水池经常被风吹来杂物细菌,尤其是夏天更容易变质变霉,影响健康
3.水资源浪费严重
传统的二次加压方式是将自来水放入水池或水箱中,使原有的压力全部为零,再从零开始重新加压供水,使放在水箱水池的水白白浪费掉。水池的水也会不可避免的蒸发。
相比而言,智能变频无负压给水设备有着各种优势
采用真空抑制技术,将供水设备与水管网直接串接,充分利用自来水管网的原有压力,根据自来水调节电机的转数,只对自来水的进来水压和出水压的差进行补压,不产生负压,不用建水池,水箱,成套设备出厂,到现场与自来水进水管和出水管对接即可,安装方便快捷。而且设备大部分时间都在低频运行,耗电量少。
纯净的自来水加压后直接供到住户,稳流补偿器SUS304 食品级不锈钢材质,密封连接,不产生污染,居民可以直接喝到健康的自来水。全封闭结构运行,不需要水箱,不需要定期清洗消毒
额定输出功率:0.75~110(kw)
电压:380(V)
运行方式:变频调速
加工定制:是
设备名称:全自动变频恒压供水设备
冷却方式:水冷
型号:DWS型
规格:可支持单泵及多泵
显示:数字显示
额定容量:7.2~1080(L)
保护功能:欠压,过流,缺相,短路等

